Bethsaida Hospital

LaravelPHPCascading Style Sheets (CSS)JavaScriptBootstrap CSSPostgreSQLRaspberry Pi
About

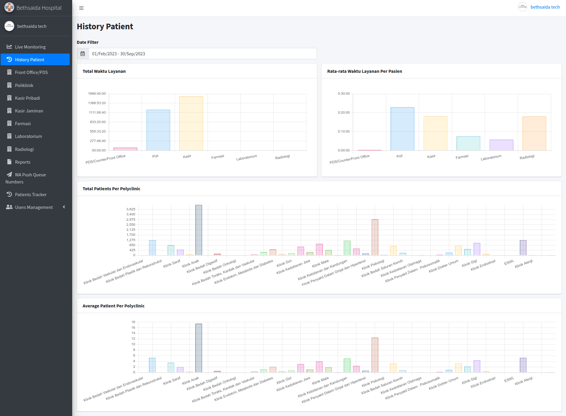
This project is a hospital room and patient management system developed using Laravel and JavaScript/jQuery, with PostgreSQL as the database. The system was designed to handle patient bookings, track patient status and location in real time, and streamline the room booking process. I was actively involved in designing and managing the database, implementing APIs, and developing key features such as live monitoring, room history, patient tracking, reporting, and other supporting modules.Working closely with the team, I ensured the system met the defined requirements through clean and structured code, as well as thorough system testing.The platform aims to improve operational efficiency in managing patient flows and room availability.

Year

2023

My Role

Full Stack Web Developer

Bethsaida Hospital
Bethsaida Hospital
Bethsaida Hospital
Bethsaida Hospital
Bethsaida Hospital
Bethsaida Hospital
Bethsaida Hospital
Bethsaida Hospital
Bethsaida Hospital
Bethsaida Hospital
Bethsaida Hospital
Bethsaida Hospital
Bethsaida Hospital
Bethsaida Hospital
Bethsaida Hospital
Bethsaida Hospital
Bethsaida Hospital
Bethsaida Hospital
Bethsaida Hospital
Bethsaida Hospital
Bethsaida Hospital
Bethsaida Hospital
Bethsaida Hospital
Bethsaida Hospital
Bethsaida Hospital
Bethsaida Hospital
Bethsaida Hospital
Bethsaida Hospital
Bethsaida Hospital
Bethsaida Hospital
Bethsaida Hospital
Bethsaida Hospital
Bethsaida Hospital
Bethsaida Hospital
Bethsaida Hospital
Bethsaida Hospital
Bethsaida Hospital
Bethsaida Hospital
Bethsaida Hospital
Bethsaida Hospital
Bethsaida Hospital
Bethsaida Hospital
Bethsaida Hospital
Bethsaida Hospital
Bethsaida Hospital
Bethsaida Hospital
Bethsaida Hospital
Bethsaida Hospital
Bethsaida Hospital
Bethsaida Hospital
Bethsaida Hospital
Bethsaida Hospital
Bethsaida Hospital
Bethsaida Hospital
Bethsaida Hospital
Bethsaida Hospital
Bethsaida Hospital
Bethsaida Hospital
Bethsaida Hospital
Bethsaida Hospital
Bethsaida Hospital
Bethsaida Hospital
Bethsaida Hospital
Bethsaida Hospital
Bethsaida Hospital
Bethsaida Hospital
Bethsaida Hospital
Bethsaida Hospital
Bethsaida Hospital
Bethsaida Hospital
Bethsaida Hospital
Bethsaida Hospital
Bethsaida Hospital
Bethsaida Hospital
Bethsaida Hospital
Bethsaida Hospital
Bethsaida Hospital
Bethsaida Hospital
Bethsaida Hospital
Bethsaida Hospital
Bethsaida Hospital
Bethsaida Hospital
Bethsaida Hospital
Bethsaida Hospital
Bethsaida Hospital
Bethsaida Hospital
Bethsaida Hospital
Bethsaida Hospital
Bethsaida Hospital
Bethsaida Hospital
Bethsaida Hospital
Bethsaida Hospital
Bethsaida Hospital
Bethsaida Hospital
Bethsaida Hospital
Bethsaida Hospital
Bethsaida Hospital
Bethsaida Hospital
Bethsaida Hospital
Bethsaida Hospital
Slide 0
Slide 1
CONTACT